三菱総研DCS・つくば市・つくばクラフトビアフェストが連携したAIの実証実験
人流解析×感情分析で「にぎわい」と「満足度」を見える化
2026.02.12
- AI
- データ活用・アナリティクス
- データ利活用
- 顧客価値向上

三菱総研DCS(以下、DCS)は、つくばクラフトビアフェスト実行委員会(以下、実行委員会)、つくば市と連携し、「人流解析」と「感情分析」を組み合わせた実証実験に取り組みました。会場内に設置したAIカメラやセンサーで来場者の動きを捉え、人の流れと混雑状況をリアルタイムに可視化。さらに、クローズドなSNS投稿やアンケートから来場者の感情を分析することで、「どこが混んでいるか」にとどまらず「どれだけ楽しんでもらえたか」までデータとして把握することを目指しました。本稿では、関係者へのインタビューをもとに、実証実験の背景や現場での工夫、得られた知見、そしてイベント運営やまちづくりへの今後の展開について紹介します。
前列左から、つくば市 藤原稔久氏、つくばクラフトビアフェスト実行委員会 中山尚紀氏、永田洋氏、三菱総研DCS 西岡裕子
(撮影場所:つくば市役所にて)
<実証実験概要>
- イベント名 :つくばクラフトビアフェスト2025
https://tsukuba-craftbeerfest.com - イベント主催 :つくばクラフトビアフェスト実行委員会
- 会場 :つくばセンター広場(茨城県つくば市)
- 来場者数 :1.5万〜2万人
- イベント実施日:2025年8月1日(金)〜3日(日)
- 実証実験内容 :センサーを用いた人流解析、投稿写真やSNSコメントによる感情分析
実証実験の背景
人気イベントにデータドリブンの視点を取り入れる
「つくばクラフトビアフェスト」は、つくば駅前のつくばセンター広場を会場に、全国各地のブルワリー約40店が集うクラフトビールイベントです。実行委員会のメンバーは、社会人と学生を合わせて約20名。当日サポートに入るボランティアも含めると、のべ40〜50名のスタッフで運営されています。
「実行委員会のメンバーは全員ボランティアです。利益追求より、クラフトビールを楽しむ場であり、メンバー含めさまざまな人がやりたいことを試す"実験の場"でありたいと願ってきました」(実行委員会 代表・永田さん)
イベントが始まったのは2012年のこと。当時のクラフトビールは「敷居の高い飲み物」という印象がありましたが、「もっと気軽にたくさん飲みたい」という永田さんらの思いから、企画が立ち上がりました。
街なかの公共空間でお酒のイベントを開催するには、数多くのハードルがあります。未成年者への配慮や年齢確認の手段、公共スペースの使い方、酔客の安全対策などです。前例が少ないなか、市の担当部署や周辺企業に相談しながら、一つひとつ課題をクリアしてきました。
こうした試みを行政の立場から支えてきたのが、つくば市 都市計画部学園地区市街地振興課です。
「つくば駅周辺は一時期、大規模商業施設の撤退や公務員宿舎の廃止が続き、にぎわいが落ち込んだことがあります。そのなかで市は、公共空間を活用したイベントを通じて、駅前に再び人を呼び込もうとしてきました。クラフトビアフェストも、その一つです」(つくば市課長補佐・藤原さん)
以来、地域に根ざしたイベントとして成長してきたクラフトビアフェスト。しかし、運営面には長年の悩みがありました。
課題は「にぎわいの偏り」と「運営における暗黙知」
会場であるつくばセンター広場は、建物や通路が入り組んだ複雑な形状です。そのため、日差しの強い場所、木陰で過ごしやすい場所、通行人が行き交う通路に近い場所など、環境条件はエリアごとに大きく異なります。
「こうした会場の特性上、どうしても人が集まりやすい場所と、流れが滞りやすい場所が生まれます。そのため、同じように出店料を払って参加しているブルワリーさんの間で、売上に 差が出てしまうのです。ビールの味わいや価格など『商品力』によるものではなく、『人がそもそも通らない』といった環境要因で売上が左右されると、出店者の不公平感につながり、イベントの継続性を脅かしかねません」(実行委員会・永田さん)
実行委員会はこれまでも、こういった偏りを補うために、座席数や日よけのパラソルを増やすなどの工夫を重ねてきました。ただ、その効果測定は、現場を歩き回ったスタッフの肌感覚や、事後に集計される売上データや、アンケート結果に頼らざるを得ませんでした。
「どの工夫がどれくらい効いているのかは、ずっと『なんとなく』の世界だったと思います」(実行委員会・中山さん)
こうした課題に対して、中山さんが「データで裏づけを取りたい」と考えたことが、今回の実証実験の起点です。
一度は見送られた人流解析をビアフェストで再チャレンジ
中山さんは以前、製造業の現場で人流解析のPoC(実証実験)に関わり、DCS西岡と意見を交わした経験があります。
「工場での解析を検討し、そのさいは残念ながら見送りになったのですが、データドリブンの考え方にはずっと興味がありました」(実行委員会・中山さん)
その後中山さんは、永田さんと同じ大学のサークル仲間だった縁で、つくばクラフトビアフェスト実行委員会に参加。そこで目にした暗黙知的なノウハウのある運営に課題意識を持ち、再び西岡へ相談しました。
中山さんから提案されたときの心境を、西岡はこう振り返ります。
「何年も前の話を覚えてくださっていたことが、まず嬉しかったです。同時に、『現場でデータを取得し、蓄積・加工・分析・可視化まで一貫して行う』という、なかなか機会のない挑戦ができるチャンスだと感じました。しかも、今はAIも進化しており、人の動きだけでなく属性や感情まで分析できる可能性があります。ぜひやりたいと思いました」(DCS・西岡)
研究学園都市だからこそスムーズに実現したカメラ設置
DCSでは、このお話をいただいて、会場内にAIカメラやセンサーを設置して、人の流れと混雑状況を可視化することを提案し、準備を開始しました。
準備期間においてハードルになったのが、「カメラ設置」と「個人情報保護」の問題です。
つくばセンター広場は、公道や通行人の動線を含む公共空間です。イベント参加者だけでなく、駅前を通り抜ける市民も多数往来します。そうした環境にカメラを設置するには、丁寧な説明とルールづくりが欠かせません。
「イベント参加者に対して『こういう実証実験をしています』と周知すること自体は比較的やりやすいのですが、通行人の方々への配慮が難しいポイントでした。個人情報保護の観点から市役所内で検討を重ね、『どこまでなら協力できるか』を整理していきました」(つくば市 係長・櫻井さん)
検討にかかった期間はおよそ2週間。つくば市は研究学園都市であり、新しい技術の実証の場を提供することにも比較的寛容です。過去には自動運転の実証実験などでカメラを活用してきた実績もあったことから、前向きな判断を後押ししました。
一方、DCS側も、社内のリスク管理部門と連携しながら、つくば市に提示する資料や説明内容を綿密に準備しました。
「街灯や樹木などには機器を取り付けないといったルールの中、出展ブルワリーさんにご協力いただき、イベント会場外は極力撮影しないように配慮しながら、テントのフレームを拡張してセンサーを配置しました。イベント会場内外へのインパクトを最小限に抑えつつ、必要なデータをとるための工夫です」(DCS・西岡)
こうして、実行委員会・つくば市・DCSという三者の信頼関係とチャレンジ精神のもと、実証実験が本格的に動き出しました。
当日の運用状況と成果
大型モニターを急遽設置、リアルタイムの状況把握に貢献した
今回の実証実験は、「人がどのように会場を回遊しているか」という量的なにぎわいだけでなく、「どれだけ楽しんでもらえたか」という質の面も含めて、イベントを多角的にとらえることを目的としました。そのため人流解析に加えて、感情分析も実施しました。
「これまで、肌感覚で掴んでいたものを、改めてデータで可視化することを最初のステップとしました。今回の取り組みでは、人流自体を測るセンサーと、属性情報、位置情報を取得するセンサーを用いました。また、クローズドなSNSから得られる情報や、アンケートフォームの回答を集約・感情分析して可視化すると、何か見えてくることがあるのではないかと考えました。これらのデータを一元的に確認できるアプリケーションを作りました」(DCS・米沢)
人流解析(混雑状況の取得、スタッフの位置情報把握)
会場内の複数ポイントに、人流を計測するセンサーを設置。
「上から下」「下から上」「左から右」「右から左」の4方向に、何人が通過したかを5分ごとに集計し、クラウド上に蓄積した。
センサー台数は人流センサー10台に加え、カメラとWi-Fiセンサーを1台ずつ配置。
カメラ映像からは、性別・年代などの属性情報を匿名化した形で取得。Wi-Fiセンサーからは、来場者の端末情報を匿名で取得し、茨城県内外からの来場者数の推定に活用した。
感情分析(参加者の感情取得)
会場ではクローズドなSNSが運営されており、参加者が写真やコメントを投稿できるようになっていた。
DCSは、このSNS上の画像に写る顔の表情から、ポジティブ/ネガティブの感情を判定。
加えて、投稿文やアンケートの自由記述についても、AIパイプラインを構築して意図を抽出し、感情分析を行った。
DCSはまた、センサーから取得したデータを活用するため、2種類のアプリケーションを開発しました。
リアルタイム混雑UI
センサーから送られてくるデータをもとに、会場マップ上に混雑度と人流の向きを色と矢印で表示。
密集エリアと閑散エリアがひと目でわかるようにした。
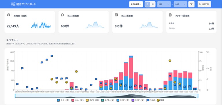
統合ダッシュボード
イベント終了後に、人流・属性・感情・アンケートなど複数のデータを統合し、1画面で俯瞰できるツール。
来場者の年齢層や居住エリア、時間帯ごとの混雑度などを組み合わせて分析できるようにした。
「実証実験まであまり時間がなかったのですが、短いサイクルでのアプリ開発は普段からやっていることだったので、あまり心配はしていませんでした。ただ今回のようにセンサーを取り入れて、アプリケーション上にUIを可視化するのはあまり知見のないことだったので、チーム内でフィードバックをし合いながらトライ&エラーを高速で繰り返す形で開発を進めました」(DCS・米沢)
そして迎えたイベント当日。会場のにぎわいが増すのに合わせて、モニター上の人流データも刻一刻と変化していきましたが、実際に現場で使ってみたからこそ見えてきた“想定外の課題”もありました。
リアルタイムで混雑状況を把握できるUIはもともと、スマートフォンやPCを用いてスタッフが個々に閲覧するものとして開発されました。しかし、初日の運営状況を見て、中山さんから「大画面で確認したい」とリクエストが。DCSは急遽、事務所内に大きなモニターを設置し、みなで共有できるよう実装しました。
「現場では正直、スマホを見る暇がありません。夏の炎天下でスマホがフリーズすることもあり、大きな画面でみんなで確認できる方がいいと感じたのです」(実行委員会・中山さん)
この大画面のモニターでの共有が、現場運営に大きな変化をもたらしました。
「これまでは会場全体の人の流れを、歩き回って肌感覚で掴むしかありませんでした。今回はモニターを見るだけで『どこが混んでいて、どこが空いているか』が瞬時にわかりました。一つの“司令部”がそれを見ながら判断し、スタッフに声を掛けることで、具体的なアクションに素早くつなげることができました」(実行委員会・永田さん)
来場者数カウンターも、現場の要望を受け、急ぎ追加実装した機能です。
「初日の段階では、各地点の混雑度と人流を可視化するだけのアプリでしたが、『来場者数をカウントしてほしい』というリクエストをいただき、2日目の開場までに来場者数を集計して表示する機能を組み込みました。生成AIも活用して開発を効率化していたため、短時間で対応できました」(DCS・藤田)
モニターに表示される「1万人」「1万5千人」といった数字は、現場のスタッフの士気を高めました。
「これまでは、イベントがどれだけ盛り上がったかは体感と事後の売上報告でしかわかりませんでした。今回は、現場で『今どれだけの人が来ているか』が数字で見えるようになったのが、大きな変化です。ボランティアのスタッフからは、自分たちの頑張りがちゃんと結果につながっている実感が湧いた、という声があがりました」(実行委員会・中山さん)
AIによる人流予測をスタッフ配置や来場ピークの把握に活用
DCSは今回、人流データと周辺施設の混雑傾向や交通情報を組み合わせた「人流予測」にも挑戦しました。センサーの計測によると、混雑ピーク時には5分間で約100人が移動する時刻帯もありました。AIモデルにより、直近1時間程度であれば、その人数を±10人程度の精度で予測できたといいます。
「バスや電車の時刻表と人流データを組み合わせて、『この時間帯にどれだけ人が流入もしくは流出しそうか』を推定しました。まだ実験段階ではありますが、『だいたい何十人規模で増えそうか』といった傾向を把握することで、曜日や時間帯ごとのスタッフ配置を調整するなど、運営側の判断材料にしていただきました」(DCS・藤田)
今回はスタッフ数に限りがあり、「予測のすべてをリアルタイムに運用へ反映する」というところまでには至っていません。しかし、「金曜・土曜・日曜で来場パターンがどう違うか」「どの時間帯に混雑しそうか」など、次回開催に生きるデータを得られたという点で、一定の成果を得られました。
今後の展望
イベント、まち、職場へと広がる「人流×感情」の活用
実行委員会では、今回の実証実験で得られたデータを、次年度以降のイベント設計に生かしていく考えです。
「暗黙知的な部分もあった人流が、実際にどれだけ効果を生んでいるのかを、確かめることができました。また、来場者の年齢層や地域比率といった属性も含めて見ることで、『どの客層が、どの時間帯に、どのエリアを好んでいるのか』が少しずつ見えてきました。これは、来年以降の店舗配置などを考えるうえで、大きなヒントになります」(実行委員会・永田さん)
「年齢層や居住地域データから、新たに分かったこともあり、改めて地域密着型のイベントであることも改めて確認できました。今後は、『今来てくださっている層をより満足させるのか』『まだ来ていない層を新たに呼び込むのか』という観点から、ペルソナ設計を見直していきたいと考えています」(実行委員会・中山さん)
実行委員会・DCSからつくば市側へも、今回得られたデータを共有しています。
「これまでは『何人来場したか』『売上はいくらだったか』といった数値報告が中心でした。今回、人がどのエリアにどの程度滞在していたのかが地図上でわかるようになり、『公共空間をどう使えばにぎわいが生まれるか』を考えるうえで、一つの材料になると感じました」(つくば市・櫻井さん)
つくば市が今後期待するのは、駅前のにぎわいを「イベント単体」ではなく、「周辺の飲食店や商業施設も含めた広いエリア」につなげていくことです。
「本当は、センター広場だけでなく、その周辺の道路や店舗も含めて『人の流れ』を追えた方が、まち全体の回遊性を高める施策を考えやすくなります。しかし、公道へのカメラ設置には現行制度上の制約もあり、民間イベント側の発意だけでは対応しきれない部分があることも見えてきました。それを乗り越えられる手段を行政としても考えていきたいと思っています」(つくば市 主任・工藤さん)
「実験の場」としてのつくばクラフトビアフェスト
最後にあらためて、つくば市、実行委員会、それぞれの立場からの感想を聞きました。
「つくば市は、これまでの『イベントが増えればいい』という段階から、イベントの質を高めていく段階に入ってきていると感じています。クラフトビアフェストの皆さんのように『もっとよくしたい』という思いを持った主催者と一緒に、データや技術を生かしながら、街の魅力向上につなげていければと思います」(つくば市・櫻井さん)
「協力してくださった皆さんには感謝しかありません。大人になると、新しいチャレンジを敬遠しがちです。でも、やってみないとわからないことがたくさんあります。今回の実証実験では、DCSさんやつくば市さんがこちらのアイデアを真摯に受け止め、一緒に形にしてくれました。そこから得られた気づきや課題は、来年以降の改善につながっていきますし、こうした小さな一歩の積み重ねが、日本全体のイノベーションにもつながるのではないかと感じています」(実行委員会・中山さん)
「クラフトビアフェストは、これからも主催する私たちにとって、出店者さんにとって、そして企業や行政にとっての『実験の場』でありたいと思っています。今回の人流解析や感情分析に限らず、サステナブルな取り組みや新しいサービスの試行など、いろいろなチャレンジに活用してもらえたら嬉しいです。利益を第一に求めないボランティア団体だからこそ、意味のある実験の受け皿になれる部分があると思っています」(実行委員会・永田さん)
ヒューマンデジタルツインと職場安全への応用
DCSは今回の実証実験を、単発のイベント支援にとどまらない取り組みとして捉えています。西岡は、今後の方向性を2つ挙げました。
「1つは、今回のようなリアルタイム可視化の延長線上にある『事前シミュレーション』です。AIを使ったヒューマンデジタルツインの技術が進歩し、人の動きを比較的簡単に仮想空間で再現できるようになりつつあります。実データを蓄積していけば、『テント配置を変えたら、どのように人の流れが変わりそうか』等を、事前に検証できる可能性があります。
もう1つは、『人流×感情』の組み合わせを、イベント以外の現場に応用することです。工場のような製造現場や、オフィス、商業施設など、人が動きながら作業したりサービスを提供したりする場所では、『どんな心理状態のときにヒューマンエラーが起きやすいか』『どんな環境下だと集中力やモチベーションが高まるか』といったことを分析できるかもしれません。重大事故の予兆を早期に察知し、アラートを出すような仕組みづくりにもつながると考えています」(DCS・西岡)
人の流れと感情をデータで捉え、「にぎわい」と「満足度」を高めていく。つくば発のこの取り組みは、イベント運営のあり方のみならず、街や職場のつくり方にも、新しいカタチをもたらしてくれそうです。
-
お問い合わせ
-
本件に関するお問い合わせはこちら
三菱総研DCS 広報部
kouhou@dcs.co.jp